The Workshop module built in this example ([Example] Time Series Properties on Objects | Delay TSP) is built on the aviation ontology in the reference ontology, which may or may not be available on your enrollment. For more information on the relationships between those objects, see the use case overview. This example module will be a reference for you as you configure your own Workshop module using time series properties.
The Selecting an Object section of the module contains two standard Workshop widget features. A brief description of the widgets are explained below, and you can learn about general functionality in Workshop in our documentation. Follow the steps below to configure these widgets before adding time series properties to the module.
The Filter widget should take the Flight object set and apply filters based on the Airport properties. The filter widget should output an Airport filter that can be used in the Object Table widget.
[Example] Airport object type.
Airport, Complete Flight History, Airport State Name, Arriving Flight Count, and Departing Flight Count properties by selecting the + Add filter button.
The Object Table widget will enable users to filter down on the object set and select an airport for further investigation.
all airports.
airport_filter variable we created as an output for the Filter List widget.
In the Column Configuration add the Title, Daily Avg Arr Delay, Daily Avg Dep Delay, and Daily count of flights columns by selecting + Add column.
Configure Default Sort(s) to be a property, and choose Select a property to sort by. Then, choose Arriving Flight Count.


The TSPs in Workshop section of the module uses the available time series transforms in Workshop. Follow the instructions below to set up the Chart XY and Metric Card widgets shown in the dashboard.


daily count of flights for selected airport time series property, where the selected airport is the output variable from the Object Table widget. Be sure to give your new variable an understandable name.
daily dep delay for selected airport TSP.Weekly Avg Dep delay property. This time, when setting up the time series set variable, choose to also add a transform. In the transform, select Rolling and then Average over 1 weeks as the aggregation method. Be sure to give your new variable an understandable name.


Max weekly average departure delay variable you created when setting up the third plot layer of your Chart XY widget.
The following guidances assumes a basic knowledge of navigating Quiver. To learn more about general Quiver functionality, review our documentation.
The TSPs in Quiver section of the example Workshop module contains an embedded Quiver dashboard. This Quiver dashboard performs similar calculations to the Workshop widgets discussed above. Follow the instructions below to set up the time series chart and metric card shown in the dashboard.
Once the following steps are complete, the resulting dashboard should look like the example below:

Create a new Quiver analysis and open the Time Series menu from the top bar.
In the top left, filter the results to the Airport object type and select the Daily Avg Dep Delay time series property from one of the objects.



Note that by adding the time series property of an object, a time series chart, a numeric axis (unit), and a default shared time axis card were also generated.









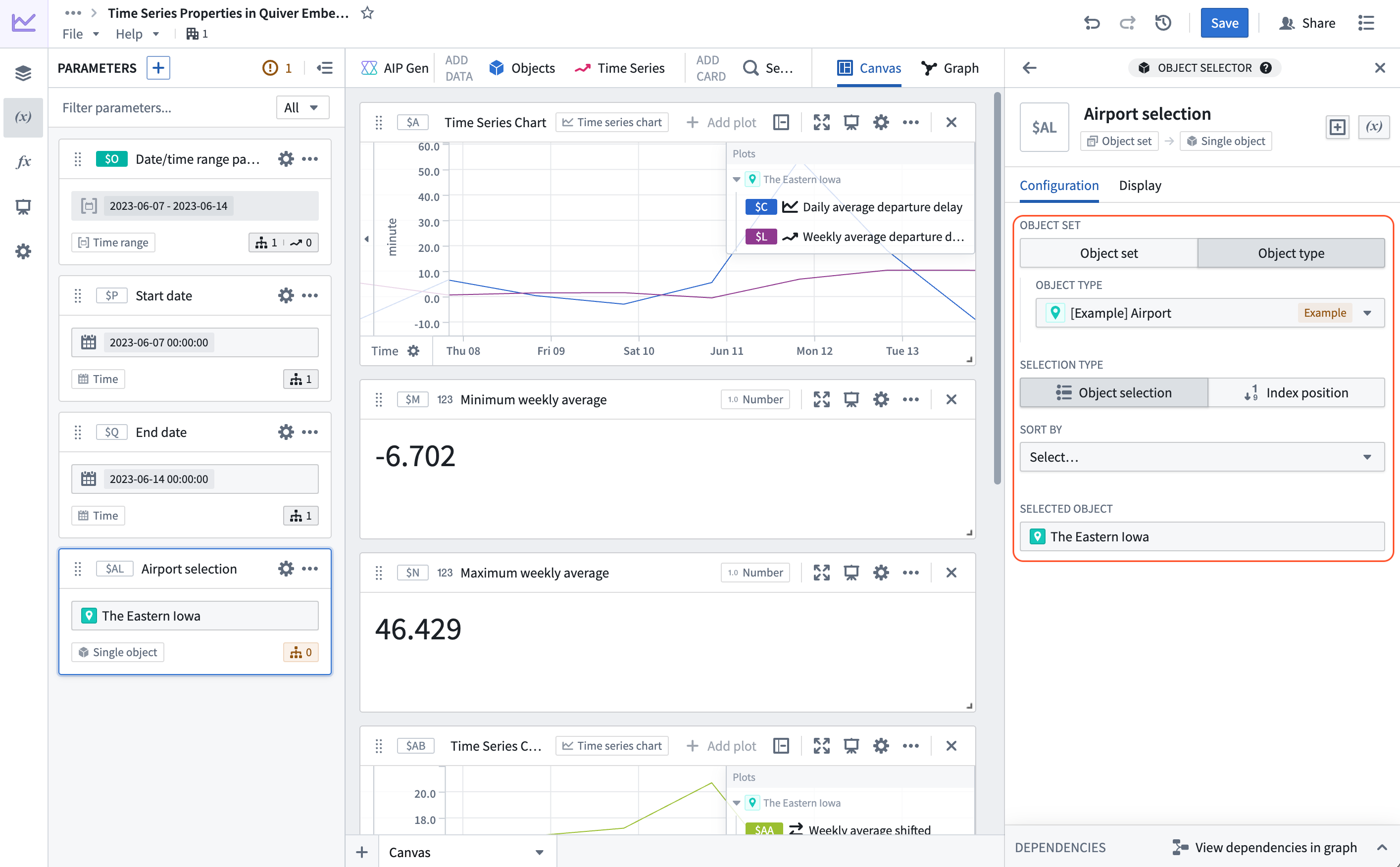
Airport object type and select any airport from the dropdown.
Daily Avg Dep Delay card that was created in step 2. In the configuration panel on the right select Use variable input next to the Series Object configuration and select the newly created object selector parameter. Now, the airport can be controlled, and the Daily Avg Dep Delay time series will update along with all of our downstream operations.

$L - $AA; where $L is the weekly average departure delay, and $AA is the weekly average delay shifted back one week. The result is a week over week variation.


Airport object selector parameter, the start time parameter, and the end time parameter.

Selected Airport, Start date and End date variables to the associated Quiver dashboard inputs.
Now, the selected Airport object and the configured time range in the Workshop module will be reflected in the Quiver dashboard.