Use Developer Console to build and manage Custom Applications and their associated authorization clients and SDKs. A custom application allows developers to extend Foundry capabilities with custom logic hosted in or outside of Foundry. Legacy Oauth clients are also managed in Developer Console.
The primary components of a custom application are as follows:
OAuth clients are a legacy primitive similar to custom applications, but contain only an authorization client and none of the other capabilities listed above. OAuth clients have typically been used to grant unscoped access to programmatic users. It is recommended that unscoped applications be used instead of an OAuth client.
The Developer Console landing page lists the custom applications and OAuth clients that you have access to.
For more information on access requirements, review the permissions documentation.

From the application overview page, you can:

For OAuth clients, see Managing an OAuth client in Developer Console.
Configure the authentication flow and resource access scope for your application. The scope ensures tokens only grant access to resources approved for the application.
Learn more about configuring permissions and application scopes.

Each application includes auto-generated API documentation tailored to its SDK content. You can access it by selecting API documentation from the left panel.
The API documentation includes:
Use the language dropdown menu to switch between TypeScript, Python, and other supported languages.

Share your application with users, groups, and organizations. Generate long-lived scoped tokens for programmatic access.

Host frontend-only applications, such as React SPAs, directly on Foundry, eliminating the need for external hosting infrastructure.

For more detail, review the documentation on hosting an OSDK application on Foundry.
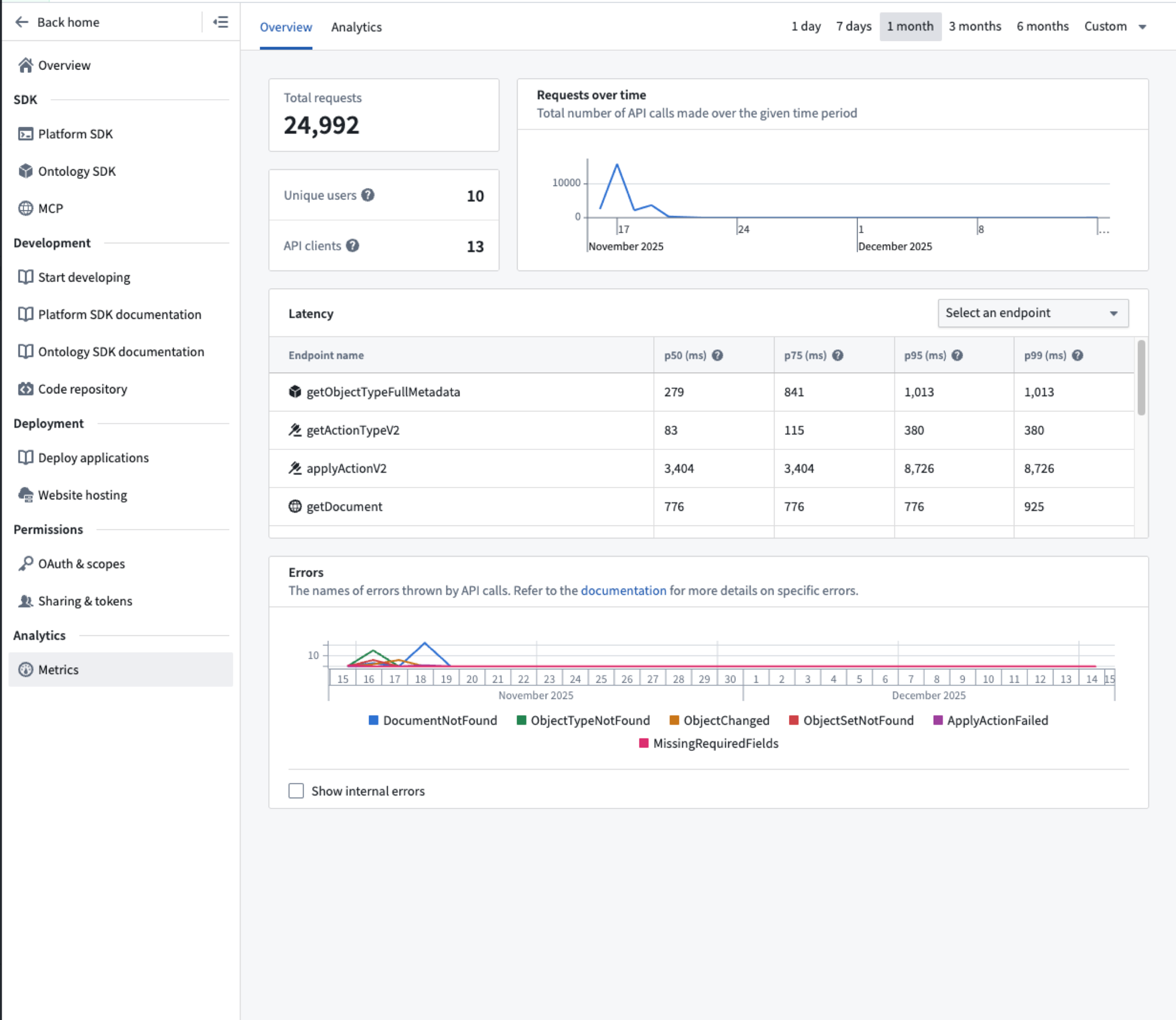
Monitor application performance including request volume, success rates, and API latency.

Learn more about application metrics.
By default, each Developer Console application is limited to a total of 1000 data resources and resource access scopes. Reach out to a Palantir administrator if you encounter this limitation.